OBJETIVO
Neste artigo demostraremos como visualizar o relatório Dashboard - Financeiro. Ao final deste processo será possível realizar o acompanhamento dá quantidade receita, despesas e pendências da Academia.
REQUISITOS
Estar conectado ao sistema
Utilizar um acesso com perfil de Super ou com permissão de Perfil de Acesso
PROCEDIMENTO
Para acessar o Dashboard, navegar através de Dashboard > Financeiro.

Para grupos de Academia, selecione a Unidade desejada e clique em Visualizar.
Em Dashboard, Financeiro, é possível acompanhar as seguintes informações:
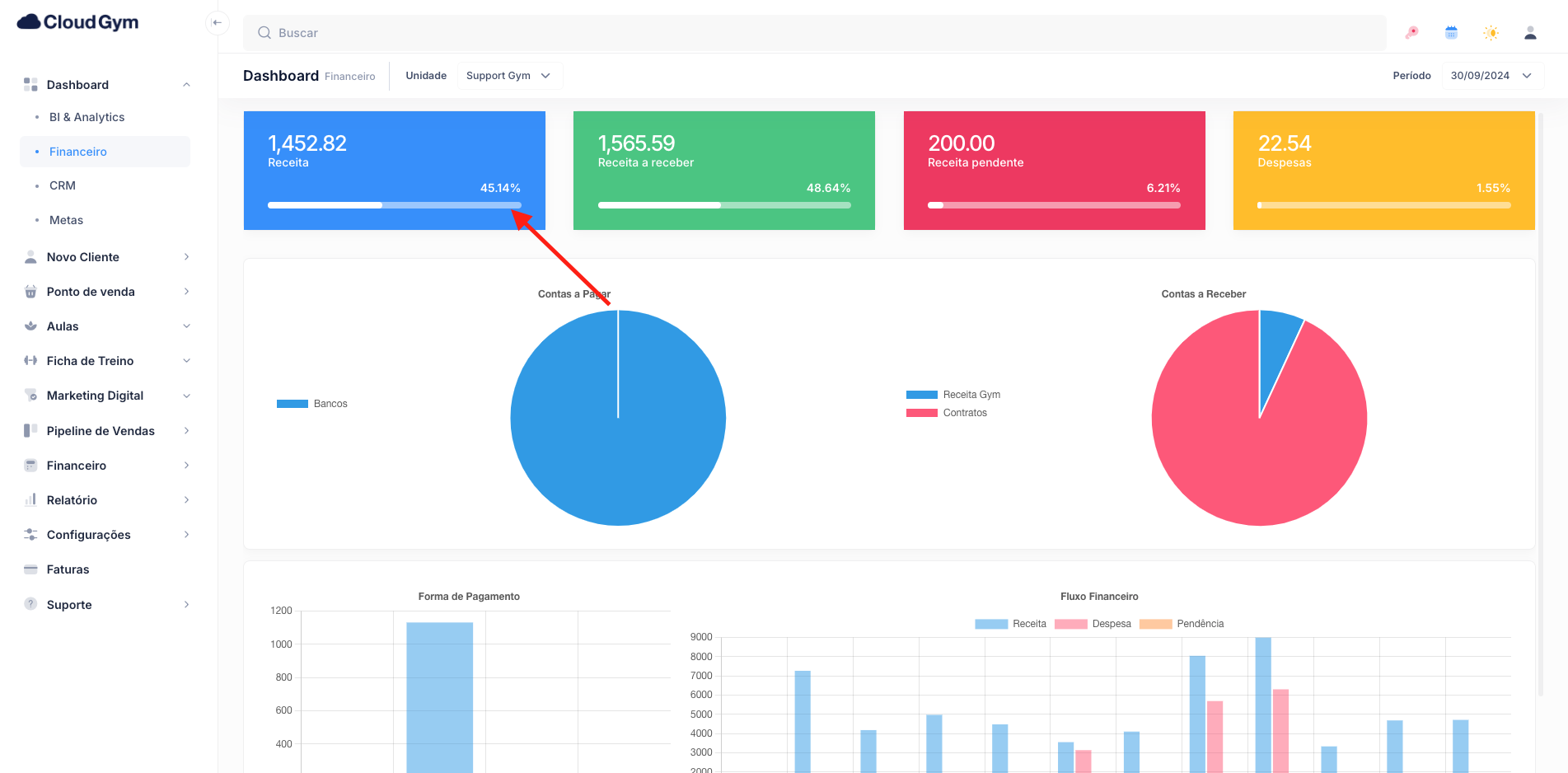
Receita:
Total de pagamentos que já tenha recebido e contas a receber baixadas.

Despesas:
Total de despesas já pagas.

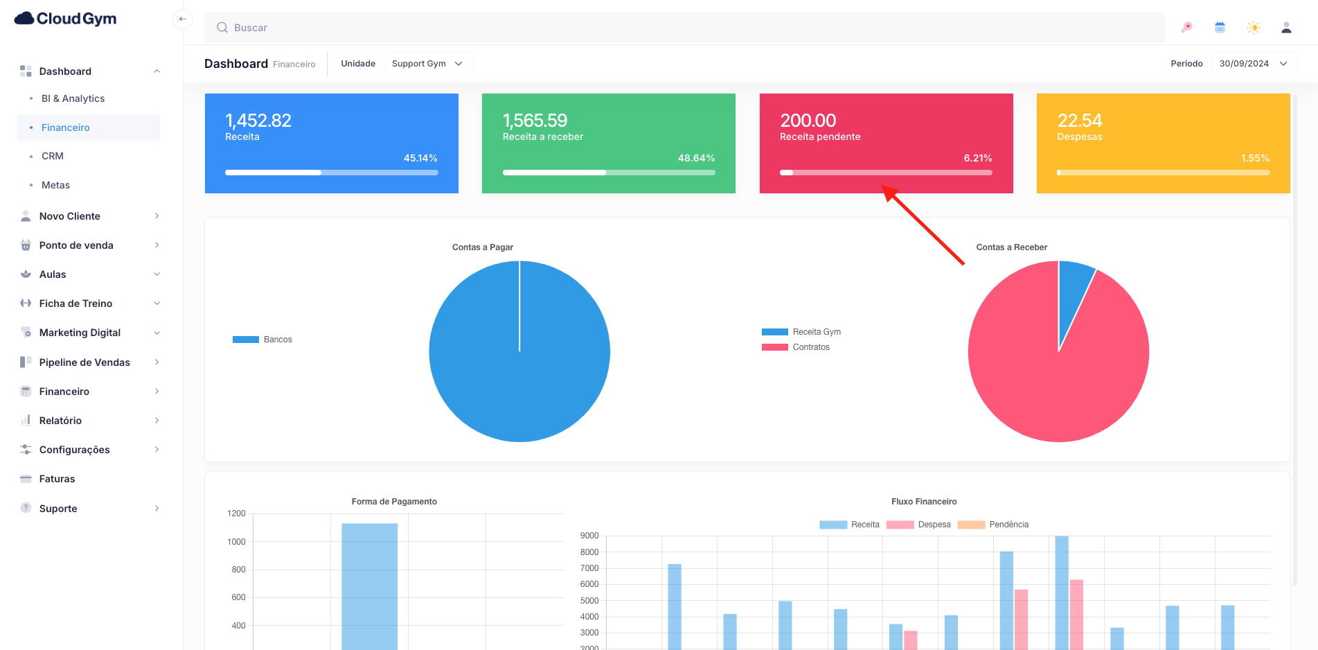
Receita Pendente:
Total de receita em aberto no período selecionado.

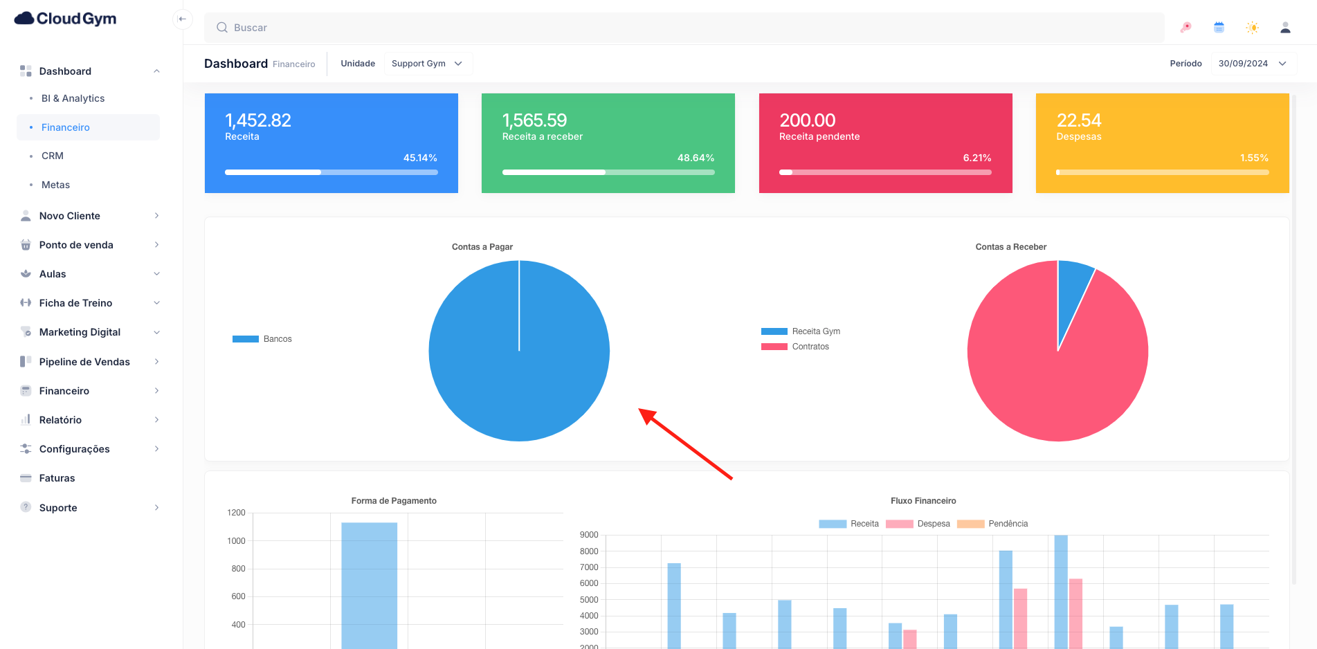
Contas a Pagar
Em gráfico de pizza será apresentando quais tipos de despesas pagas gerou maior resultado.
Observação:
Este gráfico só será apresentando desde cada despesa tenha um Plano de Contas.

Contas a receber
Em gráfico de pizza será apresentando quais tipos de receita gerou maior resultado.

Vendas de Planos
Forma de pagamento:
Opção utilizada para informar qual é a forma de pagamento mais utilizada em Vendas de Planos.

Fluxo Financeiro
Receita / Despesas / Pendências
O gráfico Fluxo Financeiro, mostrará a curva gráfica do mês vigente e os últimos 11 meses retroativos.
Observação:
- O gráfico em azul: Trás o valor de receita gerado no mês;
- O gráfico em vermelho: Trás o valor de despesas quitadas do mês;
- O gráfico em amarelo: Trás o valor de receita (mensalidades) pendente do mês;
PRÓXIMOS PASSOS